The general studying of the report is of acceptable robustness , with a rating of 70.1 out of 100. This locations the lead to an inexpensive vary, though with noticeable sensitivity when the market deviates from the unique historic pattern . In different phrases, a few of the conduct is preserved, however not fully uniformly.
Take a look at setup
On this evaluation, the EA Akali was evaluated on the XAUUSD image, utilizing 100 artificial worlds , all of which have been thought of legitimate for the ultimate outcome.
Temporality: M1
Evaluation vary: 2020.03.01-2026.03.01
It is vital to make clear the methodological method: this take a look at would not decide whether or not the Skilled Advisor (EA) is sweet or dangerous , it would not predict future returns , and it would not present a definitive evaluation of the system . Its goal is to measure the extent to which the conduct noticed within the authentic historic knowledge holds true when the market follows totally different however believable trajectories .
General outcome
The decision aligns with a balanced interpretation: acceptable robustness, however not strong . There’s ample assist to rule out that the unique outcome was purely unintentional, however uniform stability will not be noticed outdoors of the unique historic knowledge .
Two key metrics assist to grasp this:
- Viability: 100% → the system survives in all artificial situations
- Consistency: 59/100 → moderately steady conduct, however removed from sturdy
This defines a system that is resilient , however doesn’t at all times preserve the identical high quality of outcomes .
4 key factors that basically matter
- Dependence on the historic path.
The Bias block scores 77/100 and is labeled as excessive path dependence . This means that the unique historic knowledge is comparatively favorable in comparison with the artificial situations . It would not invalidate the backtest, but it surely does point out that a few of the efficiency will depend on the precise path of the previous market . - The execution is extra steady than the outcome.
On an operational degree, the system demonstrates robustness. The variety of trades, at 1387 , is consultant . Commerce stability is 6% , indicating low dispersion, and the collapse fee is 0.0% . This means that the EA continues to function equally even in different markets . - The danger is clearly extra delicate.
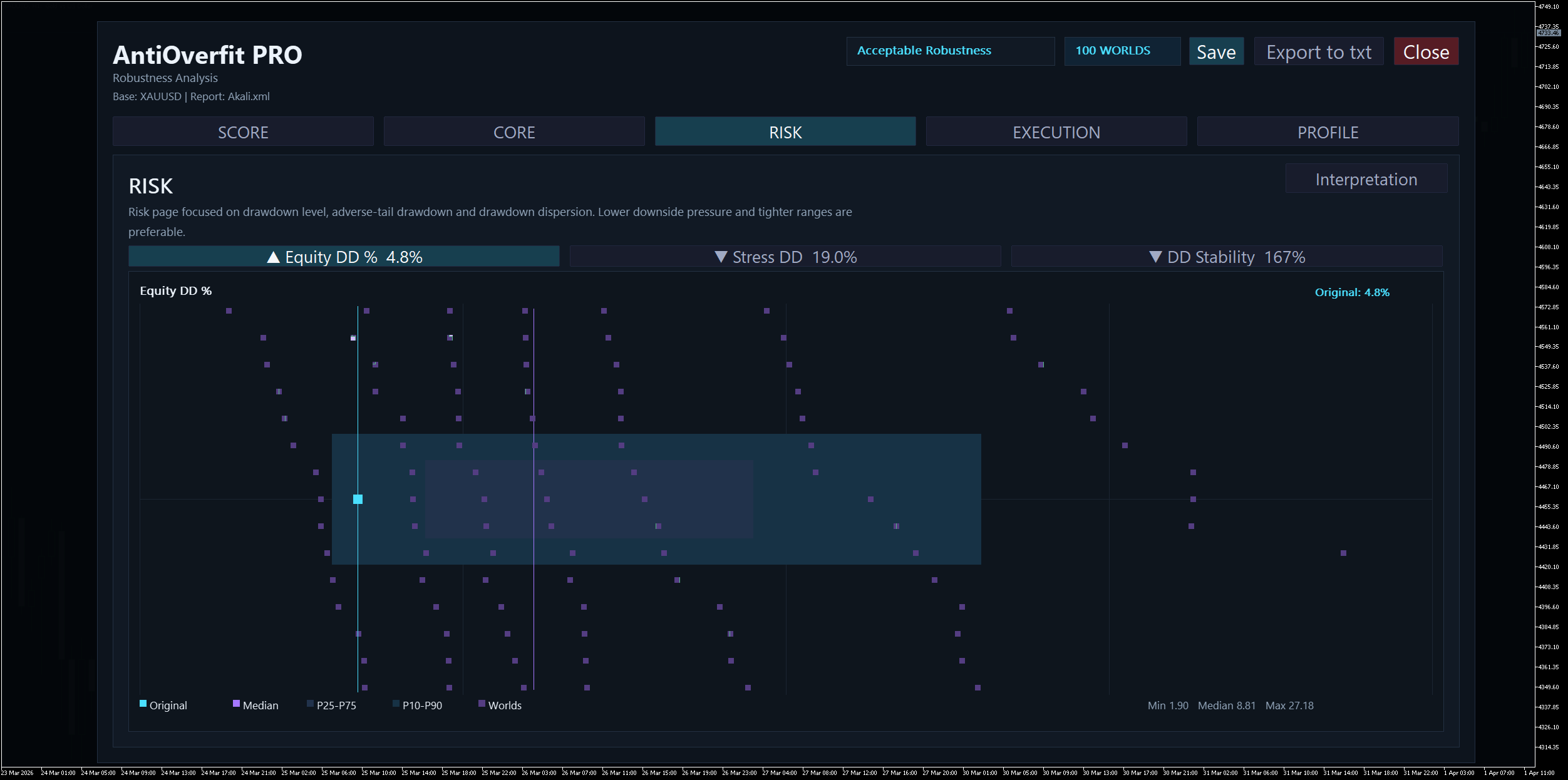
The authentic drawdown is low ( 4.8% ), however the median artificial drawdown rises to 8.8% , and the Stress DD reaches 19.0% . Moreover, the DD Stability is 167% , reflecting a large dispersion. This means that the danger within the authentic backtest is extra optimistic than that noticed in different situations . - The standard of commerce merchandise will not be steady.
The Revenue Issue of 3.98 seems to be consultant , however each Anticipated Payoff and Restoration Issue are labeled as fragile . The system continues to function, however the standard of the return per commerce deteriorates when the market adjustments .
How does the general profile match?
The Profile block summarizes the scenario as a partial mismatch . There’s a reasonable alignment between the unique and artificial profiles, however not a whole one.
The most important distinction lies within the threat: the authentic drawdown is 4.8% , whereas the everyday artificial worth is 8.8% . This reinforces the concept that the unique backtest is believable, however considerably optimistic in comparison with different market performances.
Conclusion
Probably the most cheap interpretation of Akali on this evaluation is that it reveals acceptable robustness with warning . The system demonstrates operational continuity, full survival in artificial situations, and a ample foundation to keep away from contemplating the unique outcome as random.
Nevertheless, it additionally reveals dependence on the historic path , larger publicity to threat outdoors of the historic path, and fragility in key efficiency metrics .
In abstract: a few of the conduct stays outdoors the unique historic sample, however with a nonetheless seen dependence on the previous .
And it is vital to bear in mind the scope of the take a look at: it would not validate the system globally or affirm future profitability . Its operate is solely to judge consistency beneath believable market variations.


