Whats up merchants,
On this weblog publish i current you the GOLD MN900 Technique utilizing Golden Ideally suited Professional . In 14 months of buying and selling exercise managed to realize actually nice earnings with solely 10.30% drawdown. One of many key strengths of this technique is the exact entries and dynamic place sizing to optimize efficiency and easy out quick‑time period fluctuations. For the perfect efficiency use a decent unfold dealer. Vast spreads can have an effect on profitability of the technique and obtain totally different outcomes.
👉 Golden Ideally suited Professional: https://www.mql5.com/en/market/product/167548
🔹Backtesting Technique Particulars
🔹Backtesting Technique Particulars
Pair: XAUUSD (Select any timeframe)
Backtesting Interval: 1 January 2025– 1 March 2026(Whole period: 14 months)
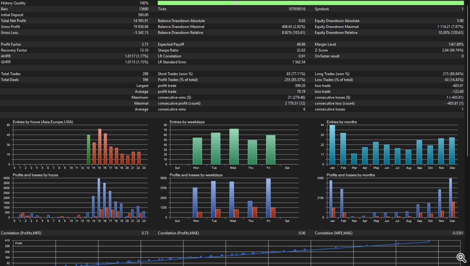
Beginning Capital: $500
Cash Administration : Scaling Lot
Scaling Step Steadiness: 500
Scaling Lot Dimension : 0.01 Tons
Beginning Steadiness: $500
Whole Web Revenue : $14,595
General Development: + 2,919%
Relative Fairness Drawdown: 10.30%
Account Leverage: 500:1
Modelling: Each TIck
Examined Dealer: Vantage Markets, Uncooked Unfold Account
(For comparable backtesting outcomes use a decent unfold ecn dealer account)
On the next pictures you’ll be able to see the Graph and the Statistical outcomes from the Technique Tester.
⚠️ DISCLAIMER: Buying and selling Foreign exchange/CFDs carries danger. Previous efficiency doesn’t assure future outcomes. Check on demo accounts first and solely commerce capital you’ll be able to afford to lose. Outcomes could differ by totally different dealer, leverage, market circumstances, and settings.

